一、飞书项目是什么
飞书项目是面向复杂场景的专业项目管理平台,通过打造标准化的流程,加速项目上线,管控项目风险,现在已经能很好地满足软件研发、游戏开发、汽车制造、硬件研发、销售管理、工单管理、内容运营等多种不同场景项目管理诉求。 飞书项目诞生于字节抖音团队内部需求:
-
多角色的协同困难:起初,抖音团队没有统一的项目管理工具,比如产品、设计、研发、测试等,每个角色都用不同的工具。项目成员总是要靠大量的会议和点对点的沟通来拉齐信息。
-
复杂流程缺乏工具沉淀:抖音的项目研发拥有非常缜密的流程,但这些流程在过去缺乏体系化的沉淀。往往只能通过文档、表格,没有一个工具能承载。
-
大量新人入职,上手困难:抖音团队开始时经历了几百人到几千人的扩张,每一个入职的新人,都需要学习刚刚展示的那些流程。假如没有一个系统承载这些流程,新人的学习成本高,拖慢了组织的效率。
随着项目和团队日趋复杂,大量的成员却需要花费时间在项目沟通和信息同步以及熟悉流程上,这也意味着当组织不断成长,效率是在疯狂下降的。所以需要一个像飞书项目这样的平台,沉淀出项目的 SOP,快速拉齐共识。 飞书项目与市面上常见的项目管理工具最大的不同就在于:能够将不同的复杂项目抽象为标准的节点流。 点击快速了解飞书项目基础功能 ➡️
二、快速了解飞书项目解决方案
1、项目管理流程
场景特点:单个客户的定制化程度高,部分客户需要私有化部署,项目管理维度多。
痛点:项目管理流程复杂,协同角色多,管理不规范。
飞书项目解决方案: 独特的节点流工作方式,将项目管理流程提前配置到飞书项目,并辅以流程裁剪的能力,推动管理落地
2、项目风险管理
场景特点:大项目部署交付周期长、对交付时间要求严格。
痛点:项目状态跟踪困难,项目风险不可控, 项目经理需要花大量时间关注项目进度,仍很难锁定风险。
飞书项目解决方案: 飞书项目的视图和自动化能力,帮助项目经理和管理者提前发现风险。
3、效能管理
场景特点:涉及专业人员服务和定制化开发,要求“人天”管理的精细化。
痛点:人效排期不够精细,看变更、盯忙闲需要在多个表格、文档之间来回切换,效率低下且容易出错。
飞书项目解决方案: 通过排期功能及甘特视图对专业人员的服务人天进行整体管理;通过度量模块对效能进行数据分析优化。
三、飞书项目助力项目交付全流程管理

1、【项目工作项】:标准化项目流程,助力复杂项目落地
飞书项目特有的节点流工作模式,能够沉淀不同模式下的标准化流程,并可视化直观展现,更好地支持多角色协作场景,同时可以将成功客户的项目经验留存在组织里,成为公司资产。
针对定制化需求,飞书项目提供极其丰富的定制元素,可以通流程裁剪的设置增删角色和节点,让流程更好地落地。
通过项目主页,可快捷查询项目所有实例与视图。
新建一个项目,帮助团队更好地管理、跟踪和协调具体的项目进度。
-
点击右上角的「新建」按钮;
-
填写完成后点击「确认创建」创建完成。

项目进度可视化 项目流程图直观展示项目管理流程的标准化协作流程,帮助协作者充分掌握上下游信息,达到对项目全局的充分了解。
拉群
需求成员可以在此群内分享项目的背景信息,并进行后续的细节沟通与跟进。此后,任何参与该项目或希望了解该需求的人员,都可以通过点击右上角的“加群”按钮加入此群,以便深入了解需求的上下文和背景信息。
根据实际需要进行节点裁剪
在之前的流程图里,我们好像只看到了两个节点,UI/UX 设计和安全合规评估,并没有看到翻译文案确认节点,因为我们大部分的需求是不需要引入文案撰写流程的,这个节点需要通过开关按钮打开。
2、【风险工作项】全方位监控风险,保障项目按期交付
我们在项目风险中评估处理的经验沉淀也是非常重要的。飞书项目可以根据各种业务场景自定义工作项,通过风险管理工作项,可以记录项目风险的类型、风险等级、风险影响范围、应对策略和相应跟进人等,实时跟进风险的处理结果,减少对交付的影响。
整个处理的过程也会沉淀在系统中,持续优化风险应对策略。
在项目下新建风险
若在项目执行过程中识别到任何风险,可以直接在项目详情页面的“风险管理”选项卡中创建新的风险记录,这一操作将确保新识别的风险即时与对应项目建立关联。
流转风险状态
风险处理完成后,流转至对应状态,时刻跟进风险的处理结果,减少对交付的影响。
通过风险主页,可快捷查询风险所有实例与视图。

3、【项目协作】多视图追踪透视,提升团队的项目管理效率
在飞书项目中,各个角色可以根据实际使用场景,自定义清单 & 显示模式,创建视图,与项目组成员分享协作,让团队真实提效。
-
PM 想跟进当前上周哪些需求已经进入开发环节?
-
QA 想看看那些需求即将进入测试环节?
-
个人想看看与自己关联的需求有哪些?
表格视图: 完整展示项目内工作项内容,通过筛选、分组、排序对信息进行重组,保存为视图团队共享
树形视图: 通过层级结构呈现方式,从全局的视角对项目整体进度进行把控。
看板视图**:** 自定义泳道维度直观展示工作进展及关键信息。
甘特视图: 一键展开子任务,以时间线模式查看当前进度及排期。

4、【人力资源管理】人员排期清晰可视,人力管理精细化
通过飞书项目“人员排期”可查看当前项目组成员的人力占用情况,展示不同资源的分配粒度,调整分配方式,推动人力资源平衡。
人员排期
人员排期功能可支持在一个视图内,查看团队成员在多个空间、多个工作项的人力分布情况。同时借助独有的在甘特图上人员和时间的维度呈现需求进度展示,让团队成员:
轻松查看团队成员的在多个项目空间、多种类型事项工作量分布情况;
确定团队成员人力负荷情况,方便及时动态调整;
快捷分配团队成员人力,合理规划排期。
人员筛选
-
当前登录用户: 查看“自己”的排期;
-
筛选全部排期人员: 查看“数据来源”中作为排期必填节点负责人的全部人员;
-
筛选人员: 查看特定人员的排期,直接搜索人名选择;
-
筛选团队: 查看特定团队的排期,直接搜索团队选择,如果团队为空可以前往团队新建一个团队。
数据来源
人员排期支持“数据来源”选择,聚合多个空间、多个工作项的排期信息,方便查看与规划团队整体人力。

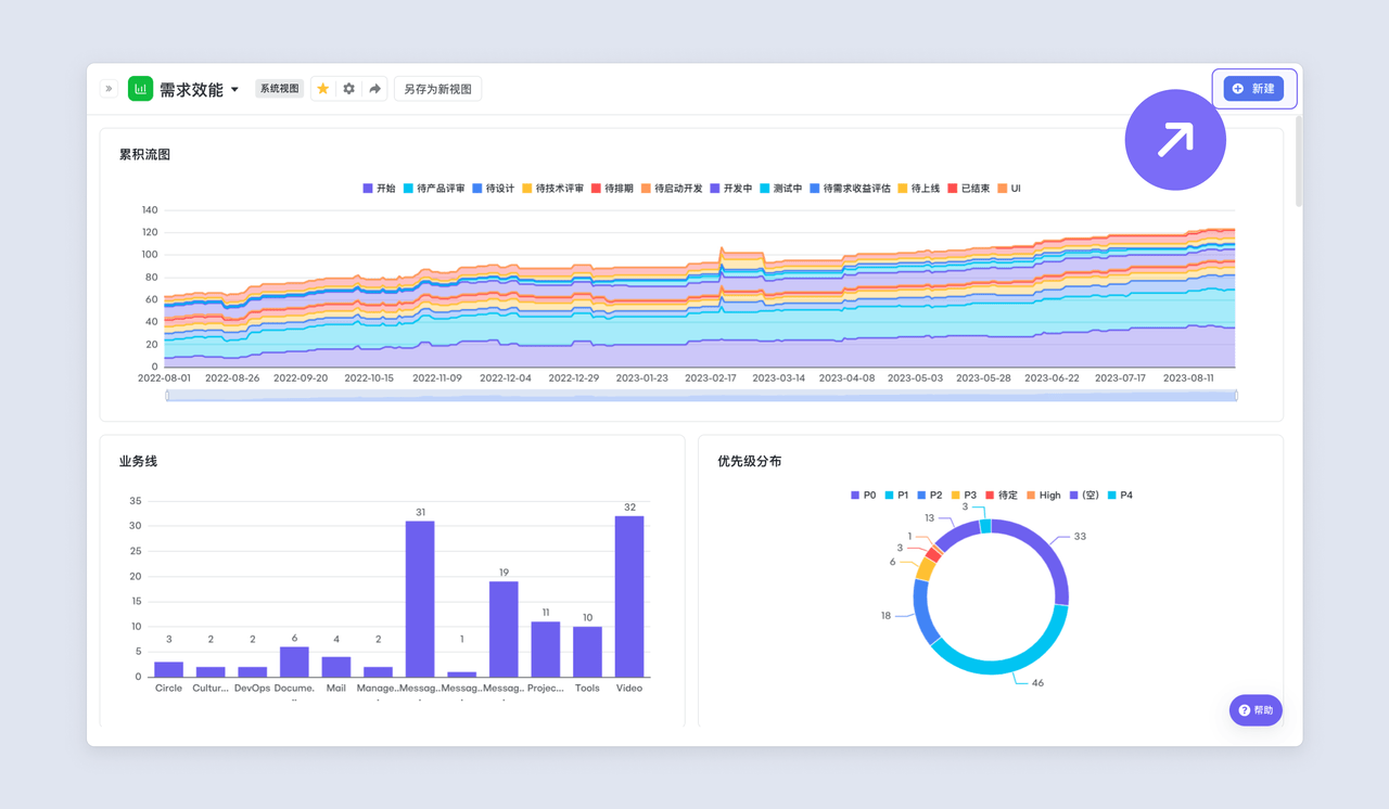
5、【需求效能】科学衡量产出,优化资源配置
度量是对项目过程和结果进行数据定义、收集以及分析的持续性定量化过程。
度量效能
飞书项目度量提供了丰富、灵活的图表,赋能项目对各项重要指标进行实时度量,并驱动项目持续完善。
-
丰富模版开箱即用
-
多维度指标支持灵活自定义图标进行统计分析
-
支持基于公式计算字段
-
支持基于数据指标的层层下钻
入口
- 工作项视图度量模式
- 已创建A业务线的视图,需要针对该视图数据进行分析;
- 度量视图
- 针对不同项目/业务数据,进行整体盘点;
数据源
-
确认数据所属空间—支持多空间数据分析
-
选择数据范围—工作项/视图/实例
-
选择度量对象—实例/节点/任务
维度与指标
维度指的是数据的属性,可以确定数据在图表中的分组方式,常用在 X 轴。简单来说,就是以什么样的角度查看数据。在飞书项目中,常用的维度有:需求状态、业务线、优先级、人员角色、时间轴等。
指标指的是量化衡量标准,常用在 Y 轴。比如,需求数量、估分总和等。简单来说,指标是统计计算的结果。
四、小结
无论是标准化的项目工作项,还是全方位的风险监控,飞书项目不仅仅是一个管理工具,更是一套成熟的数字化项目交付解决方案。如果你烦恼于信息不同步的扯皮,厌烦了反复确认进度的会议,现在就是改变的最佳时机。









