每到大促节点,零售行业的运营者们总能感受到双倍压力:一边是冲刺业绩的紧迫目标,一边是杂乱无章的落地执行 —— 排班考勤冲突不断,手工签到汇总麻烦;跨部门协作靠反复传文件,版本混乱难追溯;福利发放要线下签收,效率低下还易出错;活动后复盘资料分散,经验难以沉淀。
促销活动过程中,品牌管理人员无法直观地查看最新销售数据及各品类的库存情况,后续的数据分析也是一大挑战。促销活动期间,售后流程复杂、信息量大。管理者往往需要与客服、仓储、物流等多方高频沟通;客服在处理具体售后需求时,容易遗漏信息,从而导致投诉增加、品牌形象受损。
大促活动的成功,三分靠策略,七分靠执行。而在实际执行和筹备的过程中,促销运营会涉及若干个环节和子项目,并且同时需要市场、产品、销售等多个部门快速协调和推进。如何才能办好品牌促销运营,更高效地实现销售目的呢?飞书为众多企业提供了答案。
250px|700px|reset
飞书多维表格就像为零售大促量身打造的 “高效运营中枢”,整合日历、文档、自动化流程等能力,覆盖活动前筹备、活动中执行、活动后复盘全周期,让复杂的大促管理变得清晰、高效、可落地。
活动策划、物料准备、广告投放、库存管理……这些都可以用飞书一站全搞定,助你高效协同各部门,有条不紊地开展项目!本文将为你详细解读如何用飞书落地大促活动。
250px|700px|reset
进入模板库,立即体验飞书轻量化大促模板,无需复杂培训,团队快速上手🔗
一、活动前:周密准备,把风险扼杀在起步阶段
250px|700px|reset
大促活动涉及环节多、参与人员广、时间节点紧,前期筹备一旦出现遗漏或混乱,后续执行必然漏洞百出。飞书多维表格通过 “日历 + 表单 + 文档” 的组合拳,让筹备工作井井有条,所有信息同步在线。
1、节点梳理:飞书日历同步里程碑,无需担心遗漏
活动筹备各环节和子项目错综复杂,团队成员容易被各个时间和节点所淹没,难免会混乱和遗漏。如果依赖人为一次次单独通知,麻烦又低效,混乱易遗漏。
使用飞书公共日历为活动排期,同步重要的里程碑和时间节点,比如测试日期、上线日期、预热日期等。团队成员通过订阅日历,可以直观查看跟活动相关的所有时间节点,及时跟进进度与调整工作节奏。同时公共日历还提供了自动提醒、自动同步等功能,可以高效触及每一位订阅成员。
250px|700px|reset
2、排班汇总:表单收集自动整合,无需人工统计
表单收集自动汇总,完善信息总表:大促期间需要协调多个执行部门的值班分工,传统模式下各部门单独提交排班表,人力中心汇总耗时耗力,还易出现数据错误。飞书多维表格通过表单收集信息,各协同部门直接在线填写组别、上班时间、下班时间、组员、小组负责人等信息,数据自动汇总至明细总表,无需人工二次整理。表格还能同步生成考勤员列表、福利发放名单等关联信息,为后续考勤和福利发放做好铺垫,让排班管理一步到位。
3、文档实时协同,高效打磨活动方案
在活动筹备过程中每天会产生大量的电子文档,同事间跨部门协同修改更是高频场景。一个文件被标注成 V1.0、V2.0、终版 3.0、终版 5.0 等各种版本,每天都在反复发送文件,文件分散紊乱、管理困难、查找复用效率低。
使用飞书文档便捷在线编辑,自动保存、实时更新,所有人看到的永远都是最新版。还可以在文档中 @ 其他人以及发表评论,对方可收到消息提醒并直接进行回复,快捷完成沟通协作。另外,模板库还提供了“电商大促策略”和“电商大促活动日报”,覆盖大促活动、日常运营等多个实用模板,可直接选择和使用。
250px|700px|reset | 250px|700px|reset |
二、活动中:高效执行,分工、打卡、进度全掌控
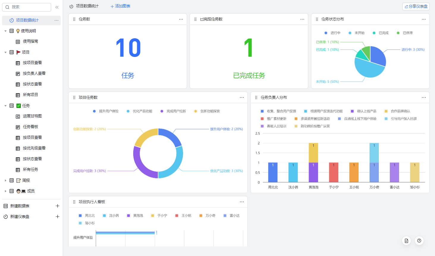
1、进度不难跟踪,多维表格让分工和进展一目了然
大型促销活动规模大、涉及人员广、筹备事项繁琐,对项目进度跟踪与管理提出了更高的要求。及时追踪项目进度,并根据进度灵活调整,是确保活动可以顺利开展的核心要素。
使用飞书多维表格搭建一个强大又好用的任务管理表,将任务拆解、人员分配、完成进度等内容在一个表格中体现,做到全局进展一目了然。同时还可一键切换成看板视图、甘特视图、画册视图等多种视图样式,满足不同的查阅需求,并通过直接拖拽等便捷操作,快速完成排期调整与进度更新,轻松呈现复杂的数据看板。
250px|700px|reset | 250px|700px|reset |
2、打卡管理:自动化提醒 + 拍照定位,考勤规范无混乱
自动化流程推送打卡签到/签退时间
- 提醒员工签到:设置到达值班时间时,给对应班次的员工推送消息
- 签到成功告知:设置签到表添加新纪录时,给签到的员工推送
250px|700px|reset | 250px|700px|reset |
员工拍照定位签到/签退,表单提交
可使用地理位置的字段可以记录填写表单的地点,附件字段用于拍照
250px|700px|reset
高级权限控制考勤员仅能本组组员信息
使用高级权限需搭配人员字段,注意表格内容的「考勤员」一列要使用人员字段。 | 250px|700px|reset |
系统自动填入每条签到记录对应的考勤员
单独维护一个考勤员列表,明确对应组别。 利用自动化流程填考勤员:员工提交签到后,分别查找出相应的组别和对应的考勤员信息,再用修改记录填入相应的考勤员。 | 250px|700px|reset |
3、审批整合一处,处理高效及时
250px|700px|reset
一场促销活动往往涉及到多条审批流,包括预算、物料、场地、活动、公关等等。但这些审批流往往分散在财务、业务、OA 等多个系统中,申请人需要打开各个外部系统处理申请,审批人也需要来回切换系统以查看和处理审批相关信息,这便会导致办公低效、体验不佳。
促销活动涉及的审批太多,活动流程的管理者无法简单直观地查看到不同审批流的处理进展,需要点对点询问审批进度,沟通成本高、效率低。
飞书集成平台可以做什么?
通过飞书集成平台,还可实现飞书审批与多维表格集成,将飞书审批的审批表单信息及流程信息分别自动同步至飞书多维表格中,借助多维表格的多种产品能力实现数据的高效处理。
三、活动后:快速复盘,福利发放 + 经验沉淀一步到位
1、福利发放:线上签领 + 自动提醒,高效无遗漏
传统福利发放需要打印多份纸质单据,员工线下签收,效率低还易出现漏领、错领情况。飞书多维表格将福利发放环节融入统一流程,实现全线上化:
快速复核名单
| 250px|700px|reset 250px|700px|reset |
表单实现一键签领与签发
| 250px|700px|reset 250px|700px|reset 250px|700px|reset |
2、经验沉淀:知识库集中归档,为下次活动赋能
活动结束后,大量的文档资料分散在不同的部门、不同的群聊中,收集困难,不能集中分析复盘活动数据,很难为之后的活动积累经验。
结构化沉淀高价值信息 ,形成完整知识体系
250px|700px|reset
四、客户案例:飞书让大促活动管理更省心
梦之岛百货“40 小时店铺不打烊”活动,每年双十一期间让利消费者,至今已经连续举办了 12 年。活动期间场场人气爆满,已成为现象级的线下百货促销活动。
而大促背后,是对门店运营能力的一场大考,如何短时间调集多个门店员工对活动门店进行支援,实行特殊的排班和考勤规则,保障员工的积极参与、活动的顺利进行,梦之岛团队用飞书多维表格搭建了大促排班系统,实现临时排班、考勤、福利发放一体化、线上化。
- 活动开始前,各作战小组可在后台录入排班信息,每一条排班计划都将提前自动同步相应负责人,系统后台自动汇总所有排班计划,减少层层汇总、反复数据同步和人工提醒,避免重要排班信息遗漏;使用独立的大促排班工具,也能避免在考勤系统中反复调整考勤规则,实现临时考勤管理。
- 活动进行中,员工可在到达指定地点后,手机定位、现场拍照实现签到签退,确保出勤到位;系统自动匹配考勤员,考勤员可在后台查看员工出勤情况;不同团队数据相互隔离,只呈现有权限的信息,保障数据安全;员工签到、签退后,系统都会自动触发相关提醒信息,降低沟通成本。
- 活动结束后,活动管理者可根据排班和签到情况,自动匹配出需发放福利的员工名单,员工扫码领取福利,省去手动比对名单、纸质单据签收、汇总。
现在,平均每次活动,有超过 500 名员工使用这套排班管理工具,据估算,使用飞书后,大促排班管理效率提升 80%以上。
250px|700px|reset
五、用飞书多维表格,解锁大促管理新范式
大促活动的高效落地,离不开清晰的分工、顺畅的协作、透明的进度和规范的流程。飞书多维表格打破了传统管理模式的信息壁垒,将活动前、中、后的所有环节整合在一个高效协同的平台上,从排班汇总到任务跟踪,从打卡考勤到福利发放,再到经验沉淀,全方位解决大促管理的痛点难点。
无论是小型促销还是大型狂欢,飞书多维表格都能灵活适配,让跨部门协作更顺畅、执行过程更高效、管理决策更精准。告别混乱与内耗,现在就用飞书多维表格为大促活动保驾护航,让每一次大促都能高效落地、业绩长虹。









